O mês de junho marcou o retorno das baleias (grandes investidores) cripto no mar de investimentos. Na primeira semana, investidores institucionais e baleias realizaram movimentações significativas em três altcoins: Ethereum (ETH), FARTCOIN e Hyperliquid (HYPE). Essas movimentações sinalizam a confiança no mercado e uma possível valorização futura.
De fato, essa movimentação institucional representa um sinal de confiança no mercado de criptomoedas, mesmo em um cenário ainda marcado por incertezas regulatórias e macroeconômicas.
Além disso, esses fluxos de capital indicam estratégias de investimento de longo prazo e fortalecem a tese de que novas altas podem estar a caminho, especialmente se os tokens forem listados em mais exchanges ou se consolidarem suas narrativas no mercado.
Plataforma registra movimentação institucional de US$ 283 milhões em Ethereum
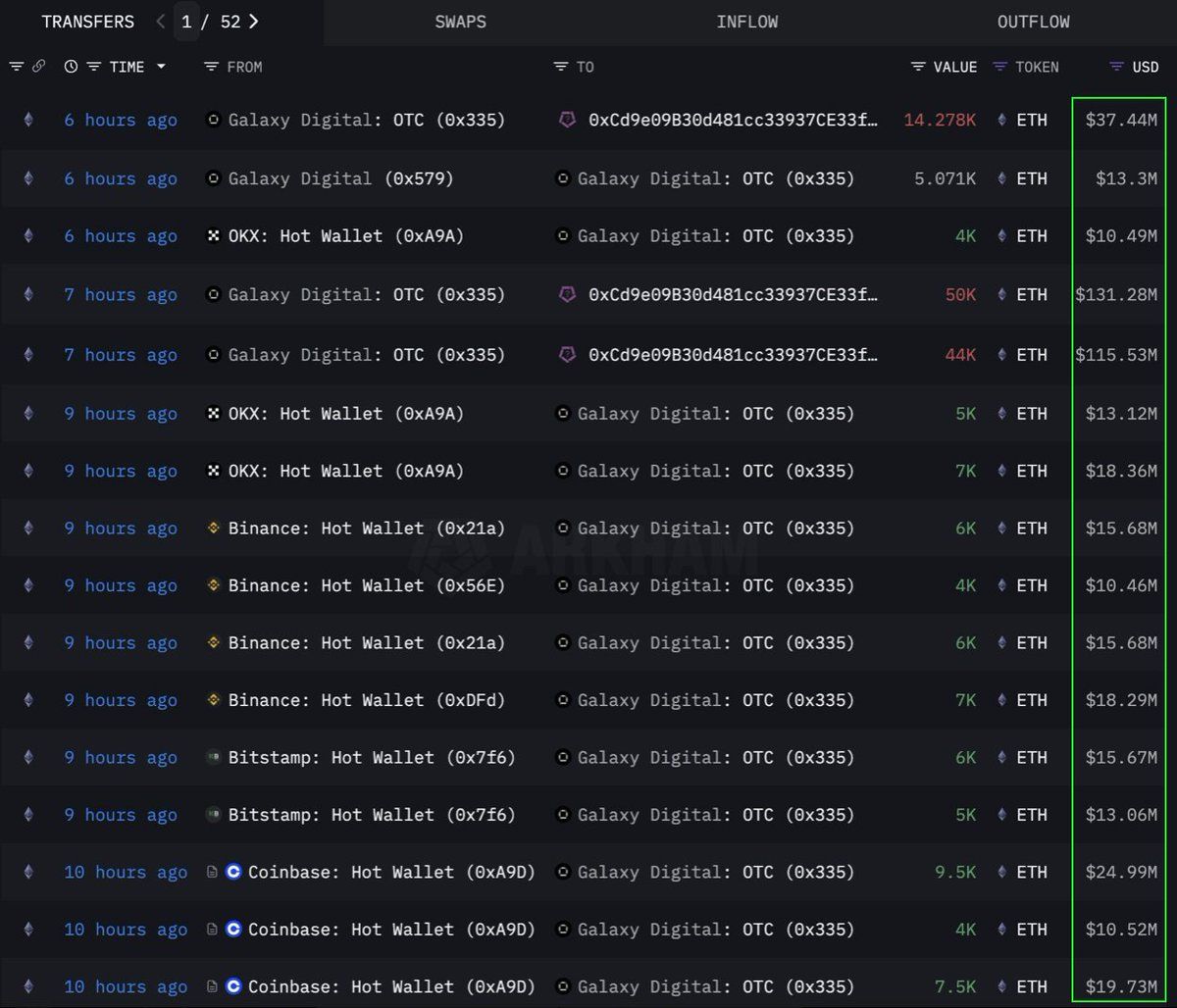
De acordo com dados da Lookonchain, uma grande instituição ou baleia fez um investimento cripto ao comprar 108.278 ETH (cerca de US$ 283 milhões) via OTC (over-the-counter).
A transação foi executada pela carteira da Galaxy Digital, que retirou 89 mil ETH de exchanges nas 12 horas anteriores e transferiu os ativos para a carteira 0x0b26.
A carteira acumula agora cerca de US$ 365 milhões em ativos, o que sinaliza uma estratégia de acumulação institucional em investimentos criptos.
Além disso, ETH registrou sua maior entrada de capital em seis semanas, com US$ 286 milhões em fluxos institucionais, o que indica que o ativo continua sendo foco de interesse de grandes investidores.
Ao mesmo tempo, transações OTC são frequentemente utilizadas por grandes players para evitar impactos bruscos no preço do mercado à vista. O movimento sugere preparação para uma possível alta do Ethereum nos próximos meses.
As baleias criptos apostam na memecoin da SOL
A memecoin FARTCOIN, baseada na rede Solana (SOL), também atraiu a atenção de investidores. Três baleias compraram 9,2 milhões de tokens em apenas quatro horas, somando US$ 9,5 milhões, segundo a Lookonchain.
A movimentação indica confiança na valorização futura por parte de investidores criptos de alto capital, algo incomum para memecoins que geralmente sofrem com a volatilidade.
No momento da publicação da matéria, a FARTCOIN caiu 4,7% nas últimas 24h, sendo negociada a US$ 1,08. Porém, traders permanecem otimistas e projetam que a memecoin possa atingir US$ 1,88 no curto a médio prazo.
Uma baleia comprou 170 mil Hyperliquid (HYPE) por US$ 6 milhões
A altcoin HYPE também foi alvo de movimentações expressivas. Uma baleia gastou US$ 6 milhões em três dias para adquirir mais de 170 mil HYPE, mesmo antes da listagem em grandes exchanges, segundo a OnchainLens.
De fato, a Binance.US ainda não listou o token, o que sugere uma aposta antecipada em valorização com base em expectativa de listagem.
O trader James Wynn, associado à Hyperliquid, tem gerado comoção em torno do projeto, o que pode ter influenciado essa movimentação. Com o crescente envolvimento de grandes investidores, a expectativa de alta nos preços da HYPE se intensifica.





